DATUM VYDÁNÍ: 16. 10. 2025
- Ve správě elektrárny byla nabídka zařízení pro přidání k elektrárně rozšířena o nového výrobce Shelly a jeho nabízená zařízení (chytré spínače a zařízení pro bezdrátové ovládání a automatizaci chytré domácnosti)
- nově je možné přidat k elektrárně podporovaná zařízení Shelly (viz Obrázek 1 níže) a tyto pomocí nastavené automatizace ovládat – Bojler/akumulační nádrž, On/Off (viz Obrázek 2 níže)
- UPOZORNĚNÍ – aktuálně může zařízení Shelly k elektrárnám přidat pouze uživatel s oprávněním Technik. Pokud vaše elektrárna nepatří pod správu partnera/instalační firmy zašlete prosím požadavek na přidání zařízení Shelly emailem na info@solarpilot.eu
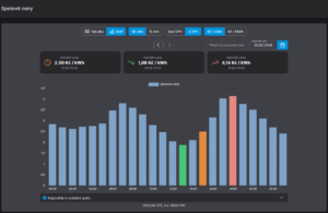
- Export do formátu .csv (pouze v denním grafu) ve widgetu Do sítě / Ze sítě (kWh) byl rozšířen o další hodnoty – Ze sítě (Kč), Do sítě (Kč), Spotová cena (Kč) (viz Obrázek 3 níže)
- Upravena logika generování akcí v časovém plánu automatizace – Ovládání baterie dle SPOTu
- Opraveno automatické generování akcí v časovém plánu automatizace – Ovládání baterie dle SPOTu
Demoverze je dostupná na:
https://demo.solarpilot.eu


